首页
学习
活动
专区
圈层
工具
发布
社区首页 >问答首页 >大查询作业在执行过程中遇到错误

大查询作业在执行过程中遇到错误
EN

Stack Overflow用户
提问于 2019-03-18 16:15:52
回答 4查看 3K关注 0票数 1

在过去的几个月里,我在BigQuery中每天都在更新这个查询。这是好的-一些偶然的错误,但重新尝试已经解决了问题。

我打赌最近几天我得到了错误:作业在执行过程中遇到了错误。重新尝试这项工作可能会解决问题。

错误描述说这是一个外部错误,那么我如何修复它呢?

我一直在重新尝试(中间有相当长的停顿时间),但我仍然会遇到错误。JobID示例: bquxjob_152ced5d_169917f0145

有人知道这是怎么回事吗?我是否可能遇到任何数据/时间限制(但为什么只是最近几天)?

EN

回答 4

Stack Overflow用户

回答已采纳

发布于 2019-03-19 09:50:38

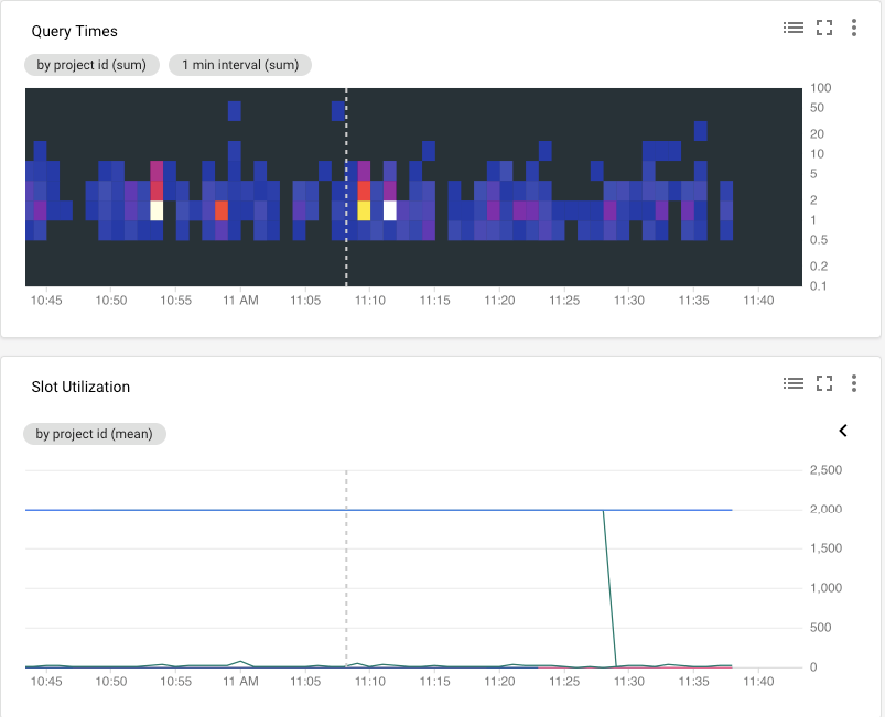
您可以使用CGP堆栈驱动程序来使用此BigQuery监视您的URL过程。

您可以找到的有趣信息包括queryTime热图和插槽使用,它们可能帮助您更好地理解您的问题。

关于外部表的使用问题,您可以使用Google (有关详细信息,请参阅此链接 )来安排从CSV到BigQuery表的重复传输。下面的图像显示了如何从webUI获得传输设置页面

票数 3
EN

Stack Overflow用户

发布于 2021-08-13 04:51:48

我在一个预定的查询中遇到了这个可怕的无用错误。它工作得很好,后来有一天它完全停止工作了,从那以后就一直在失败,没有任何其他的解释。StackDriver (现在的“日志资源管理器”)没有显示出更有启发性的东西:

代码语言:javascript
复制
jobStatus: {
  errorResult: {
    code: 14
    message: "Error encountered during execution. Retrying may solve the problem."
    }
    errors: [
      0: {
      code: 14
      message: "Error encountered during execution. Retrying may solve the problem."
    }
  ]
  jobState: "DONE"
}

找出实际问题需要很长时间,因为计划好的查询由于使用批处理优先级而开始得很慢。我在我的例子中发现,计划查询中的分区表和“分区字段”设置是罪魁祸首。我删除了表,删除了分区字段,然后再次运行(尽管由于需要分区,这还远远不够理想)。

我希望这能帮助其他人遇到这个无用的错误,但无论如何,我希望在BigQuery上工作的好人会发现一个更好的错误。

票数 0
EN

Stack Overflow用户

发布于 2021-12-07 10:58:31

我在替换分区表的内容时遇到了这个问题。两次重审没有帮助。当我从命令中删除--range_partitioning时,更新得到了正确的处理。桌子仍被隔开。

因此,对于分区表的更新似乎存在一个问题,当这是原因时,这些错误可能不会从重试中获益。我不知道是否还有其他原因造成这个错误。

票数 0
EN
页面原文内容由Stack Overflow提供。腾讯云小微IT领域专用引擎提供翻译支持
原文链接:

https://stackoverflow.com/questions/55225703

复制
相关文章

相似问题

领券
问题归档专栏文章快讯文章归档关键词归档开发者手册归档开发者手册 Section 归档