对于运行在AWS EC2实例上的kafka集群,我经常遇到问题。
描述
症状
以下情况将以随机间隔发生,发生在随机代理上
从日志中我可以收集到以下信息:

现在,我一直在改变极限,看看卡夫卡最终是否会在崩溃前再次加入ISR,但即使有一个很高的极限,卡夫卡似乎陷入了一种奇怪的状态,永远也无法恢复。
请注意,在有问题的经纪人自己和崩溃的时间之间,卡夫卡正在倾听,卡夫卡制片人。
对于这一次的崩溃,我可以从生产者那里看到320个这样的错误:
java.util.concurrent.ExecutionException: org.springframework.kafka.core.KafkaProducerException: Failed to send; nested exception is org.apache.kafka.common.errors.NotLeaderForPartitionException: This server is not the leader for that topic-partition.配置是默认的,使用是相当标准的,我想知道我是否遗漏了什么。
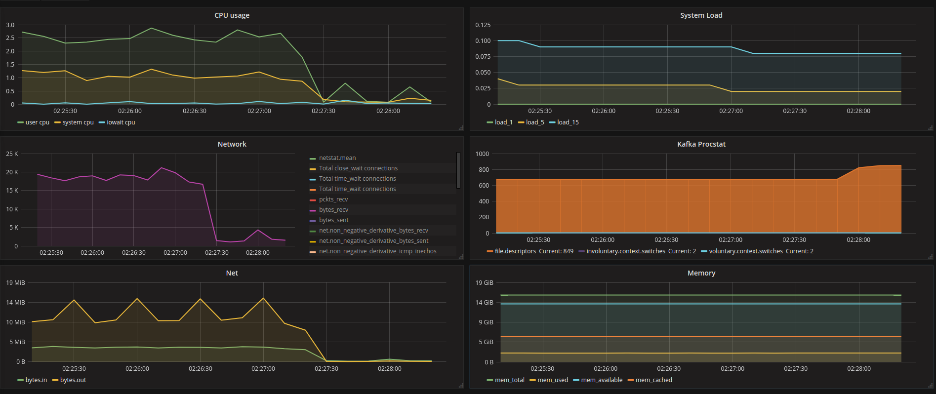
我安装了一个脚本,可以检查kafka文件描述符的数量,并在服务异常高的时候重新启动它,这在目前是可行的,但当它崩溃时,我仍然会丢失消息。
任何帮助,以了解这一点,将不胜感激。
发布于 2018-03-21 06:50:01
https://stackoverflow.com/questions/45271791
复制相似问题