首页
学习
活动
专区
圈层
工具
发布
社区首页 >问答首页 >在单个grafana面板上添加多个警报

在单个grafana面板上添加多个警报
EN

Stack Overflow用户
提问于 2020-08-04 11:17:22
回答 2查看 8.4K关注 0票数 14

我已经配置了grafana仪表板来监视一些spring引导服务的promethus指标。对于上面的每个服务,我都有一个面板和一个prom查询。

现在,我想为每个查询添加警报。但是我找不到一种方法在单个面板上添加多个警报。我只能为其中一个查询添加内容。

有办法吗?还是我需要将面板分割成多个面板?

EN

回答 2

Stack Overflow用户

回答已采纳

发布于 2021-02-17 11:20:17

您可以指定警报阈值在“条件”内计算的查询,但它仍然只是一个警报。因此,您的alert消息将不包括任何用于区分触发警报的特定查询条件的内容,它只是框中的任何文本(AFAIK当前没有任何方式向警报消息添加变量)。

我最终得到了一个单独的仪表板,它通常不会被查看,只是针对每个警报有多个面板的警报。您可以通过使用面板json和搜索/替换节点名称、服务名称等来快速复制它们。

票数 19
EN

Stack Overflow用户

发布于 2022-03-02 18:49:44

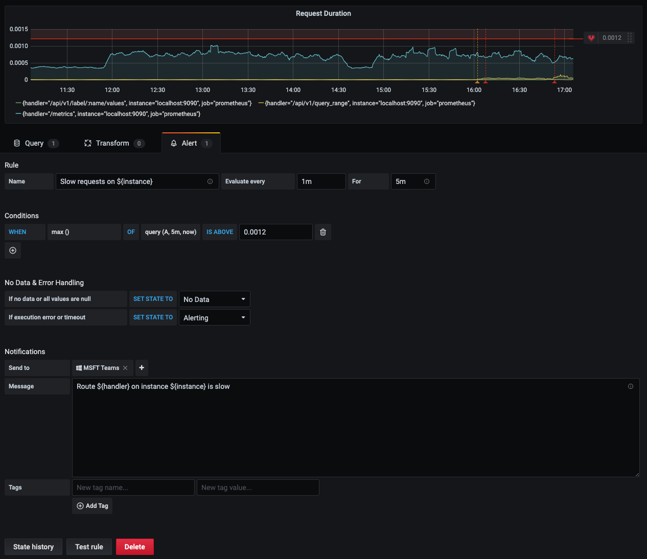
正如安德鲁·普尔所提到的,您可以在单个面板中创建多个查询,并在警报部分使用“多重条件”功能。他们将处于一个戒备状态。

但是,您可以使用grafana通知模板来区分您的警报条件,如下面的图所示。

票数 1
EN
页面原文内容由Stack Overflow提供。腾讯云小微IT领域专用引擎提供翻译支持
原文链接:

https://stackoverflow.com/questions/63245770

复制
相关文章

相似问题

领券
问题归档专栏文章快讯文章归档关键词归档开发者手册归档开发者手册 Section 归档