在非GUI模式下运行j测量仪时,如何获得样本的吞吐量?
在cmd中只显示Avg、Min、Max、Err,经过的时间?
发布于 2020-04-23 13:18:45


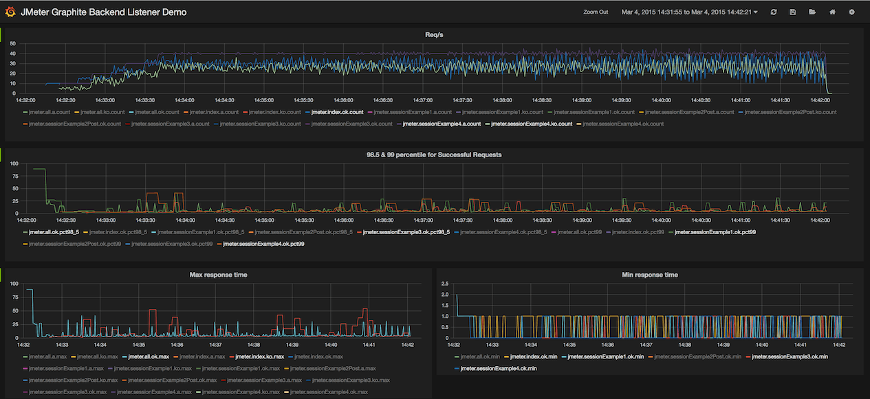
或者更多的信息,如果您使用-report命令行参数运行金牛座,它将启动您的默认浏览器,并在一个漂亮的web界面中显示实时结果:

如果需要,请查看使用金牛座导航第一步文章以获得更多详细信息

发布于 2020-04-26 14:48:34
默认情况下,如果您使用cmd运行JMX文件,您将在cmd本身中进行吞吐量,或者如果您希望看到更多的信息,也可以使用金牛座工具来查看更多的https://jmeter.apache.org/usermanual/realtime-results.html。
https://stackoverflow.com/questions/61387908
复制相似问题