我让两家出口商:
chart.yaml:
...
dependencies:
...
- name: kafka
version: 17.1.0
repository: "@bitnami"
condition: kafka.enabled
...values.yaml:
kafka:
metrics:
kafka:
enabled: true
jmx:
enabled: true
serviceMonitor:
enabled: true
labels:
my.custom.label/service-monitor: "1.0"我看到它们都出现在Prometheus的status->上,所以我认为它们是有效的。
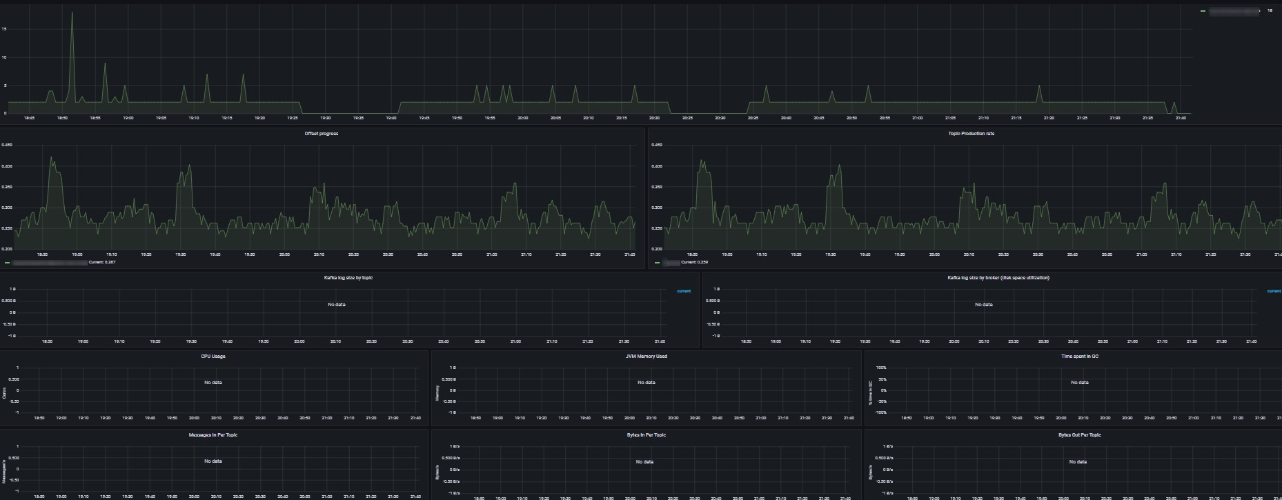
下一步:我添加以下grafana仪表板:https://grafana.com/grafana/dashboards/12483
但是大多数指标(不是所有的)都不能在仪表板上使用。

例如,其中一个面板使用jvm_memory_bytes_used度量,但我在prometheus方面没有看到这个度量
我怎么才能修好它?
发布于 2022-07-20 17:26:20
CPU和内存负载需要来自不同的导出程序(例如node_exporter),或者用于k8s中的相关pod/容器度量,然后是cAdvisor。
例如,
,其中一个面板使用
jvm_memory_bytes_used度量,但我在prometheus方面没有看到这个度量
不清楚您的Grafana仪表板使用的数据源是什么。如果是Prometheus,那么您首先要确保在适当的时间范围内进行查询。但是,只有在手动grep之后,为确保您的JMX导出程序真正报告这些数据而刮掉的度量端点。
https://stackoverflow.com/questions/73054599
复制相似问题