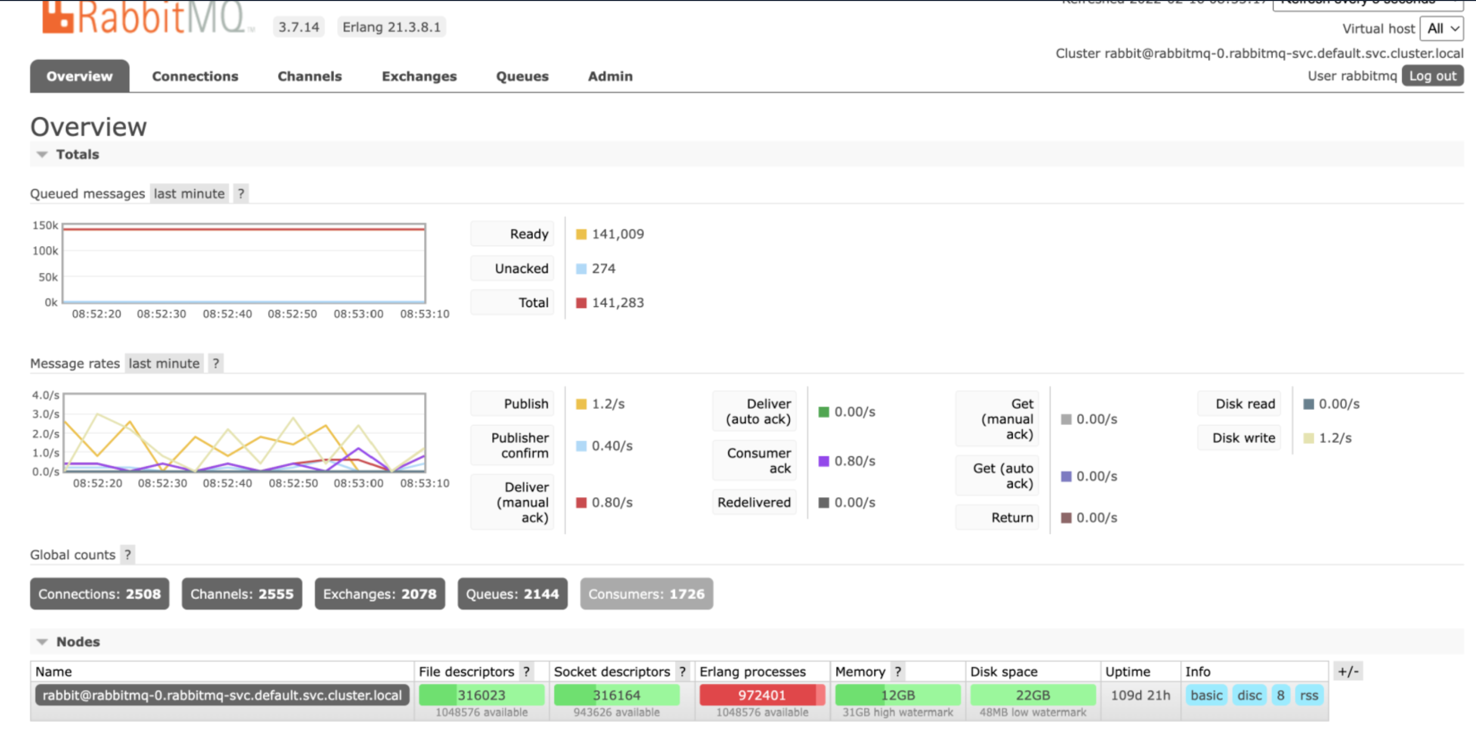
最近,我们的rabbitmq服务器出现了一个问题,它无法接受新的连接并放弃那些TCP连接。我们没有看到我们的频道和消费者数量激增。
套接字描述符(SD)和erlang进程在短时间内迅速上升,导致兔子MQ被卡住,没有新的连接被建立。我们没有看到在渠道、连接或消费者之间建立SD和erlang进程之间的联系的任何显著增加。
RMQ版本: 3.7.14 Erlang版本: Erlang 21.3.8.1 RMQ作为有状态集在Kubernetes上运行。RMQ进程峰值。

用过插座。

重新启动服务器后,它可以正常工作,但它的重铺会再次出现。

发布于 2022-02-16 08:12:53
我建议你检查一下服务器的半开连接。似乎你可以有这种情况,如果你有一个积极的重新连接从客户方面。它们创建连接,然后一次又一次地重新连接。而且,即使你有同样数量的消费者,出版商的数量也会增加。因此,我在这里的建议-检查日志和指标重新连接到rabbitmq。
https://stackoverflow.com/questions/71137165
复制相似问题