Redis是一个开源的Key-Value数据库,并提供多种语言的API。 Redis应用在以下三个方面: 1.数据缓存,多并发情况下用于快速读取数据; 2.消息队列,用于日志队列传输和异步任务; 3.session存储,用于负载均衡集群环境; redis_exporter的安装配置 1.下载地址
https://github.com/oliver006/redis_exporter/releases/download/v0.13/redis_exporter-v0.13.linux-amd64.tar.gz2.解压
tar -xvf redis_exporter-v0.13.linux-amd64.tar.gz3.下载grafana监控redis的json模板
https://grafana.com/api/dashboards/763/revisions/1/download下载后导入json模板到grafana上 启动redis_exporter:
## 无密码
./redis_exporter redis//172.30.11.12:6379 &
## 有密码
redis_exporter -redis.addr 172.30.11.12:6379 -redis.password 135246 prometheus.yml配置redis节点,并重启prometheus:
- job_name: redis
static_configs:
- targets: ['172.30.11.12:9121']
labels:
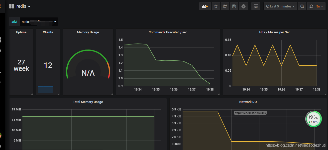
instance: redis12重启grafana服务器prometheus 最终结果呈现如下:
