
直达原文:【春季发布】嘉为蓝鲸IT服务管理中心V4.0全新升级:灵活扩展、敏捷交付,IT服务管理的数字化转型利器
嘉为蓝鲸IT服务管理中心(简称“IT服务管理中心”)是一款专为IT运维管理领域设计的服务管理工具,帮助运维团队的工作更规范、更有序、更高效,以提升IT服务质量。与一般的ITSM工具不同,它不仅是基于ITIL实践的,还融合了PaaS、低代码、自动化、AI等新技术,使得流程更灵活敏捷的同时,能够减少流程孤岛,帮助运维组织实现数字化程度更高的工作协同模式。
IT服务管理中心V4.0相比过往版本实现了一次从底层架构至顶层应用的全面革新,真正将平台理念融入到ITSM产品中,使得ITSM产品从“流程工单系统”升级为“数字化IT服务管理平台”。由此带来的变化是不仅平台的强灵活性和可扩展性得到提升,面向终端用户的场景应用也更加丰富和易用。嘉为蓝鲸IT服务管理中心即将发布的V4.0版本有哪些亮点呢?我们一起来详细了解一下。
产品的整体架构采用的是“厚平台” + “薄前端”的理念,最底下依托ITSM开发平台作为“扩展基座”,打好可扩展的地基,并在此基础上引入完善的低代码引擎技术,以提高场景应用的扩展效率。再往上通过“应用中心”和“集成中心”提供开箱即用的场景应用,用户可按需安装。最终给到终端用户个性化的使用视图,以提供最佳的用户体验。

依托“平台+应用”的架构,不仅支持对小型组件(如:表单字段、门户组件)的低代码扩展开发能力,还提供了应用级别(如:事件管理、变更管理应用)的专业级代码扩展能力,以提供一个足够开放的平台来满足企业多变且复杂的管理场景,并允许与第三方系统无缝集成和融合。

提供表单引擎、流程引擎、规则引擎、视图引擎、报表引擎五大零代码引擎,以支撑更完善的零代码扩展能力,用户能够通过图形化的界面进行流程设计,大大降低使用门槛和成本,以支撑更敏捷地应对管理需求变化。

仅仅提供强大的平台是不够的,场景应用才是真正为客户创造价值的模块。为了满足不同行业、不同发展阶段的运维管理诉求,我们结合ITIL的通用最佳实践和各行各业的实际落地经验,内置了开箱即用的场景应用插件,用户可以在应用中心进行查找与安装。

根据用户日常工作需要来自定义工单分组,提供个性化的体验。

可根据不同的流程、字段等组合配置分组过滤条件。

提供便捷的基础查询,使用门槛更低、更易用。

同时支持高级查询,满足更复杂的查询场景。

更便捷的批处理能力,支持将不同类型流程的工单分批进行批量处理。

提升用户自助解决率,降低服务台一线人员压力。

利用AI辅助知识沉淀,助力知识管理,提高类似事件的处理效率。

自助服务门户为普通用户提供便捷的服务入口,其特点在于通过合理的体验设计,涵盖提单、咨询和查询功能,从用户视角出发,确保最终用户愿意使用。通过实现服务请求的左移,统一服务门户不仅提升了IT运维组织的对外形象,更助力服务台运营降本增效。

支持与呼叫中心、在线客服等第三方渠道进行集成,实现来电弹屏、聊天转工单等,以提高服务台坐席响应请求的效率。

支持通过邮件渠道进行提单与沟通。

支持企业微信、钉钉、飞书、Teams等IM移动入口,用户可以随时随地寻求IT帮助。

支持自定义多层级的服务目录,构建结构化服务目录。

提供服务级别管理,SLA告警升级通知策略,管控服务水平。

提供满意度管理,支持自定义调研问卷与推送,提升满意度感知与提升能力。

提高配套的请求管理、事件管理、问题管理和变更管理等经典流程实践模块,快速落地基于ITIL实践运维流程体系。

一站式运维工作台为工程师提供全面的运维支持,核心解决运维支撑工具繁多、信息分散的问题。通过该工作台,运维人员无需在多个工具之间频繁切换,实现统一的待办处理、信息查询和工具操作。平台还提供工具集成框架,支持持续集成与建设,提升运维效率和协作效能。

流程与CMDB天然集成,更便捷消费CMDB,同时助力CMDB的数据治理形成闭环,保障CMDB数据质量。

流程与监控告警天然集成,告警自动转工单、变更自动屏蔽告警等联动,提高运维人员处理事件的效率。

流程与自动化天然集成,构建标准变更运维流程的自动化,提高流程效率避免流程孤岛。

通过将表单和流程解耦,使得底层架构更稳固,可扩展性更强。表单引擎提供了可视化的表单设计和配置界面,通过字段拖拽组合即可快速构建表单,无需编写复杂的代码,不仅提高了表单设计效率,还显著提升了用户交互体验。同时支持通过数据联动规则配置,实现表单字段值的动态联动,提高表单填写效率和准确性。另外还提供了通过CSS自定义表单样式的能力,满足企业的个性化诉求。

新版本的流程引擎进行了全面升级,严格遵循BPMN(Business Process Model and Notation)国际标准,从而提高了流程设计的一致性和互通性,更符合业内流程标准;同时前端对流程编辑器进行了升级,流程设计界面更加美观、简洁,操作体验更加流畅。另外我们还提供了决策节点,在流程中和规则引擎做集成对接,实现决策过程自动化,大幅提升服务效率。

构建了基于DMN(Decision Model and Notation)标准的强大的规则引擎。可以用于实现流程中的一些自动化决策过程,例如事件自动分派,优先级判定,变更风险计算等决策场景,通过自动化决策,极大提升了服务响应速度,有效减少了人为错误,确保决策的精准。
在操作层面,决策表的构建提供了可配置的业务规则维护界面,采用直观的二维表格形式,让规则一目了然。并且支持多维度的组合决策条件配置,对于更为复杂的规则需求,还支持自定义表达式编写。

提供视图菜单的管理功能,可满足企业个性化导航需求。可以通过视图分类管理系统视图,同时支持添加外链视图,与第三方系统界面进行集成,打造更沉浸式体验的IT服务平台。产品内置了符合ITIL实践的默认菜单结构开箱即用,另外提供了强大的菜单管理模块,允许用户自由编排菜单结构,轻松构建最贴合业务诉求的菜单体系。

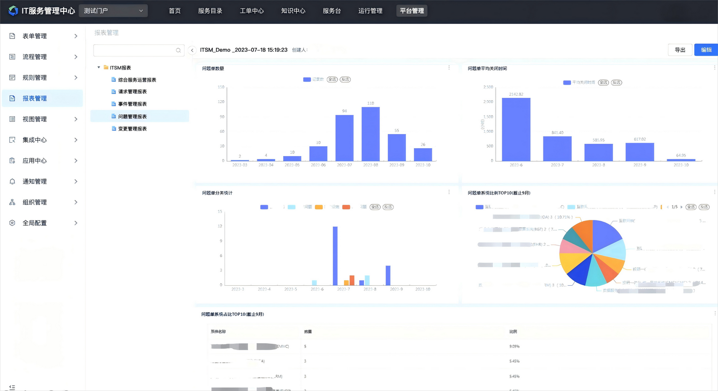
集成平台报表服务,提供专业的报表设计工具。提供可视化的报表设计器和丰富的图表组件库,进行简单拖拽设置即可自动生成报表。产品内置了开箱即用的通用报表,同时也支持基于工单数据进行自定义设计报表。

提供丰富的、开箱即用的场景插件,同时支持自定义扩展,更自由不受限。

支持API、脚本等方式集成第三方系统,系统集成联动更便捷。

支持多语言切换,以满足有跨国业务企业的管理需要。

支持为业务对象(流程、表单、SLA等)划分独立的管理空间,以满足大型集团企业按子公司、部门等单位进行独立管理的需要。

嘉为蓝鲸IT服务管理中心V4.0的发布,实现了ITSM从工具型产品向平台级产品的转变,给客户带来平台可扩展、响应更敏捷、场景更丰富的价值。通过“厚平台+薄前端”的架构设计,V4.0不仅实现了底层技术的全面革新,更以极致的可扩展性和灵活的低代码能力为核心,为企业提供了从流程管理到场景落地的全链路支持。平台深度融合ITIL最佳实践与AI、自动化等前沿技术,彻底打破了传统工具的功能局限,助力运维团队高效应对复杂多变的业务需求。
从智能化服务台的快速响应,到一体化运维流程的无缝协同;从开箱即用的场景应用插件,到多语言、多管理空间的全球化适配,V4.0始终以用户为中心,致力于提升IT服务效率与终端体验。无论是中小企业的敏捷化转型,还是大型集团的精细化管控,嘉为蓝鲸IT服务管理中心V4.0都能以开放、智能、高效的特性,成为企业数字化转型的坚实底座。
未来,随着技术的持续迭代与生态的不断拓展,嘉为蓝鲸将继续以创新为驱动,为企业打造更智能、更开放的IT服务管理平台,赋能运维价值最大化,助力企业在数字化浪潮中抢占先机。
原创声明:本文系作者授权腾讯云开发者社区发表,未经许可,不得转载。
如有侵权,请联系 cloudcommunity@tencent.com 删除。
原创声明:本文系作者授权腾讯云开发者社区发表,未经许可,不得转载。
如有侵权,请联系 cloudcommunity@tencent.com 删除。