
之前给大家带来了Zabbix部署教程:
这篇教程是基于Zabbix 5.0的,但是我们访问Zabbix官网https://www.zabbix.com/看到Zabbix最新版本是6.2:

所以本文的宗旨就是介绍一下Zabbix6.2新特性,以及如何部署Zabbix6.2。
Zabbix是一个成熟、易用的企业级开源监控解决方案,适用于百万级指标的网络监控和应用监控。
官网地址在文章开头说过了,下面是中文版的:
https://www.zabbix.com/cn/

Zabbix专有词汇:
Zabbix程序组件:
Zabbix 6.2将又一次提升新用户和资深用户的用户体验,主要通过一系列的UI/UX优化、新监控项和配置选项以及中大型环境部署的性能优化。

Zabbix管理员现在可以通过抑制不相关的问题来隐藏它们:

除了以前支持的HashiCorp vault之外,Zabbix 6.2还官方支持在CyberArk vault中存储机密信息:

Zabbix proxy管理从未如此简单!现在,proxy配置可以立即从Zabbix前端重新加载:

从主机原型中发现的主机现在支持手动编辑模板、标签和用户宏:

现在可以进一步修改使用Zabbix VMware监控功能创建的主机:
VMware 监控已扩展到支持许多新监控项和低级别自动发现规则。这可以监控新的指标,例如:
现在可以根据VMware主机的电源状态对其进行筛选。

当鼠标悬停在Zabbix agent界面图标上时,现在可以观察到Zabbix active agent检查状态:
Zabbix server现在只接收最新的配置更改,而不是定期重新加载完整的Zabbix配置数据:
初始监控项检查逻辑已得到优化,新创建的监控项在创建后一分钟内收到其第一个指标,而不是在监控项更新间隔内的随机时间点进行检查:
新引入的用户宏缓存减少了配置缓存锁定,因此提高了Zabbix的总体性能:
Zabbix库结构的多项更改:

之前用于立即检索指标的execute now(立即执行)按钮,现在可从Latest data (最新数据)页面获得:

为了简化主机和模板筛选,模板现在分组在模板组中,而不是主机组中:

现在可以在Authentication - LDAP settings定义和保存多个LDAP servers:

Zabbix 6.2为最受欢迎的供应商提供了许多新模板:
Zabbix 6.2为GLPI IT资产管理解决方案引入了webhook集成。此webhook可用于将Zabbix中创建的问题转发给GLPi帮助页面。
更多改进功能(部分):
https://www.zabbix.com/documentation/6.2/en/manual/introduction/whatsnew620https://www.zabbix.com/documentation/6.2/en/manual/installation/upgradehttps://www.zabbix.com/cn/webinars系统基于centos8
[root@localhost ~]# cd /etc/yum.repos.d/
[root@localhost yum.repos.d]# rm -rf *
[root@localhost yum.repos.d]# curl -o /etc/yum.repos.d/CentOS-Base.repo https://mirrors.aliyun.com/repo/Centos-vault-8.5.2111.repo
[root@localhost yum.repos.d]# sed -i -e '/mirrors.cloud.aliyuncs.com/d' -e '/mirrors.aliyuncs.com/d' /etc/yum.repos.d/CentOS-Base.repo
[root@localhost yum.repos.d]# yum clean all
[root@localhost yum.repos.d]# yum list all
注意PHP至少7.4,mariadb至少10.5版本:
[root@localhost ~]# dnf -y install httpd
[root@localhost ~]# dnf -y module install mariadb:10.5
无法安装使用如下命令卸载后重新安装,再安装php:7.4*:
[root@localhost ~]# dnf -y module reset mariadb:10.5
[root@localhost ~]# dnf -y module install mariadb:10.5
[root@localhost ~]# dnf module -y install php:7.4*
查看是否安装成功:
[root@localhost ~]# rpm -qa | grep php
php-cli-7.4.30-1.module_el8.7.0+1190+d11b935a.x86_64
php-common-7.4.30-1.module_el8.7.0+1190+d11b935a.x86_64
php-mbstring-7.4.30-1.module_el8.7.0+1190+d11b935a.x86_64
php-fpm-7.4.30-1.module_el8.7.0+1190+d11b935a.x86_64
php-xml-7.4.30-1.module_el8.7.0+1190+d11b935a.x86_64
php-json-7.4.30-1.module_el8.7.0+1190+d11b935a.x86_64
[root@localhost ~]#
[root@localhost ~]# cd /etc/httpd/conf.d/
[root@localhost conf.d]# find / -name *vhosts.conf
/var/lib/containers/storage/overlay/bfc56aacd784174064eec717da729908e09fc649a3592743aa020d302b09f6ca/diff/usr/local/apache2/conf/extra/httpd-vhosts.conf
/var/lib/containers/storage/overlay/bfc56aacd784174064eec717da729908e09fc649a3592743aa020d302b09f6ca/diff/usr/local/apache2/conf/original/extra/httpd-vhosts.conf
/usr/share/doc/httpd/httpd-vhosts.conf
复制文件并修改:
[root@localhost conf.d]# cp /usr/share/doc/httpd/httpd-vhosts.conf .
[root@localhost conf.d]# ls
autoindex.conf httpd-vhosts.conf php.conf README userdir.conf welcome.conf
[root@localhost conf.d]# vim httpd-vhosts.conf
添加内容如下:
<VirtualHost *:80>
DocumentRoot "/var/www/html/zabbix.example.com"
ServerName zabbix.example.com
ProxyRequests Off
ProxyPassMatch ^/(.*\.php)$ fcgi://127.0.0.1:9000/var/www/html/zabbix.example.com/$1
<Directory "/var/www/html/zabbix.example.com">
Options none
AllowOverride none
Require all granted
</Directory>
ErrorLog "/var/log/httpd/zabbix.example.com-error_log"
CustomLog "/var/log/httpd/zabbix.example.com-access_log" common
</VirtualHost>
查看是否有IncludeOptional conf.d/*.conf:
[root@localhost conf.d]# cd ..
[root@localhost httpd]# vim conf/httpd.conf
#搜索/DirectoryIndex,添加index.php
# DirectoryIndex: sets the file that Apache will serve if a directory
# is requested.
#
<IfModule dir_module>
DirectoryIndex index.php index.html
</IfModule>
#//搜索AddType,添加以下内容
AddType application/x-httpd-php .php
AddType application/x-httpd-php-source .phps
创建测试页面:
[root@localhost httpd]# mkdir /var/www/html/zabbix.example.com
[root@localhost httpd]# vim /var/www/html/zabbix.example.com/index.php
<?php
phpinfo();
?>
开启httpd和mariadb服务:
[root@localhost ~]# systemctl enable --now httpd
[root@localhost ~]# systemctl enable --now mariadb
设置密码:
[root@localhost ~]# mysql
MariaDB [(none)]> set password = password('long123!');
Query OK, 0 rows affected (0.000 sec)
MariaDB [(none)]> quit
Bye
测试是否可以成功登录MySQL:
[root@localhost ~]# mysql -uroot -plong123!
Welcome to the MariaDB monitor. Commands end with ; or \g.
Your MariaDB connection id is 4
Server version: 10.5.9-MariaDB MariaDB Server
Copyright (c) 2000, 2018, Oracle, MariaDB Corporation Ab and others.
Type 'help;' or '\h' for help. Type '\c' to clear the current input statement.
MariaDB [(none)]> quit
Bye
[root@localhost ~]# systemctl enable --now php-fpm
[root@localhost ~]# systemctl status php-fpm
● php-fpm.service - The PHP FastCGI Process Manager
Loaded: loaded (/usr/lib/systemd/system/php-fpm.service; enabled; vendor preset: disabl>
Active: active (running) since Thu 2022-09-01 17:25:53 CST; 8min ago
Main PID: 7269 (php-fpm)
查看是否有端口没有就进入配置文件编写:
[root@localhost ~]# ss -antl
State Recv-Q Send-Q Local Address:Port Peer Address:Port Process
LISTEN 0 80 0.0.0.0:3306 0.0.0.0:*
LISTEN 0 128 0.0.0.0:22 0.0.0.0:*
LISTEN 0 128 *:80 *:*
LISTEN 0 128 [::]:22 [::]:*
[root@localhost ~]# vim /etc/php-fpm.d/www.conf
#把如下配置改为
listen = /run/php-fpm/www.sock
#改后
; Note: This value is mandatory.
listen = 0.0.0.0:9000
[root@localhost php-fpm.d]# systemctl restart php-fpm
重新查看端口号,可以看见端口号已经有了:
[root@localhost php-fpm.d]# ss -antl
State Recv-Q Send-Q Local Address:Port Peer Address:Port Process
LISTEN 0 128 0.0.0.0:9000 0.0.0.0:*
LISTEN 0 80 0.0.0.0:3306 0.0.0.0:*
LISTEN 0 128 0.0.0.0:22 0.0.0.0:*
LISTEN 0 128 *:80 *:*
LISTEN 0 128 [::]:22 [::]:*
[root@localhost php-fpm.d]#
关闭防火墙:
[root@localhost php-fpm.d]# systemctl disable --now firewalld
Removed /etc/systemd/system/multi-user.target.wants/firewalld.service.
Removed /etc/systemd/system/dbus-org.fedoraproject.FirewallD1.service.
[root@localhost php-fpm.d]# setenforce 0
[root@localhost php-fpm.d]# vim /etc/selinux/config
[root@localhost php-fpm.d]# cat /etc/selinux/config | grep SELINUX=
# SELINUX= can take one of these three values:
SELINUX=disabled

官方网站下载地址:
https://www.zabbix.com/cn/download_sources

[root@localhost conf.d]# cd /usr/src/
[root@localhost src]# wget https://cdn.zabbix.com/zabbix/sources/stable/6.2/zabbix-6.2.2.tar.gz
....
2022-09-01 18:00:30 (5.84 MB/s) - ‘zabbix-6.2.2.tar.gz’ saved [34995538/34995538]
[root@localhost src]# ls
debug kernels zabbix-6.2.2.tar.gz
[root@localhost src]#
安装依赖包:
[root@localhost src]# yum -y install net-snmp-devel libevent-devel
安装过程略....
解压安装包并创建用户:
[root@localhost src]# tar xf zabbix-6.2.2.tar.gz
[root@localhost src]# ls
debug kernels zabbix-6.2.2 zabbix-6.2.2.tar.gz
[root@localhost src]# useradd -r -d /usr/lib/zabbix -s /sbin/nologin -c "Zabbix Monitoring System" zabbix
[root@localhost src]# mkdir -p /usr/lib/zabbix
[root@localhost src]# chmod 770 /usr/lib/zabbix
[root@localhost src]# chown -R zabbix.zabbix /usr/lib/zabbix
创建数据库:
[root@localhost ~]# mysql -uroot -pzabbix123!
MariaDB [(none)]> create database zabbix character set utf8mb4 collate utf8mb4_bin;
Query OK, 1 row affected (0.000 sec)
MariaDB [(none)]> show databases;
+--------------------+
| Database |
+--------------------+
| information_schema |
| mysql |
| performance_schema |
| zabbix |
+--------------------+
4 rows in set (0.000 sec)
MariaDB [(none)]> create user 'zabbix'@'localhost' identified by 'zabbix123!';
Query OK, 0 rows affected (0.000 sec)
MariaDB [(none)]> grant all privileges on zabbix.* to 'zabbix'@'localhost';
Query OK, 0 rows affected (0.000 sec)
MariaDB [(none)]> SET GLOBAL log_bin_trust_function_creators = 1;
Query OK, 0 rows affected (0.000 sec)
MariaDB [(none)]> flush privileges;
上传表,注意你使用的是什么安装就用什么我这里是用mysql:
[root@localhost src]# cd /usr/src/zabbix-6.2.2/database/mysql
把表导入数据库中:
[root@localhost mysql]# mysql -uroot -plong123! zabbix < schema.sql
[root@localhost mysql]# mysql -uroot -plong123! zabbix < images.sql
[root@localhost mysql]# mysql -uroot -plong123! zabbix < data.sql
[root@localhost ~]# mysql -uroot -plong123!
MariaDB [(none)]> use zabbix
MariaDB [zabbix]> show tables;
....
| widget_field |
+----------------------------+
176 rows in set (0.003 sec)
#必须176才是正确的
MariaDB [zabbix]> SET GLOBAL log_bin_trust_function_creators = 0;
MariaDB [(none)]> flush privileges;
MariaDB [(none)]> quit
测试是否可以登录:
[root@localhost mysql]# mysql -uzabbix -pzabbix123!
Welcome to the MariaDB monitor. Commands end with ; or \g.
Your MariaDB connection id is 18
Server version: 10.5.9-MariaDB MariaDB Server
Copyright (c) 2000, 2018, Oracle, MariaDB Corporation Ab and others.
Type 'help;' or '\h' for help. Type '\c' to clear the current input statement.
MariaDB [(none)]> quit
[root@localhost mysql]# cd /usr/src/zabbix-6.2.2
[root@localhost zabbix-6.2.2]# dnf -y install gcc gcc-c++ libxml2-devel libcurl-devel pcre-devel openssl openssl-devel golang-bin make
[root@localhost zabbix-6.2.2]# yum install mysql-devel -y
[root@localhost zabbix-6.2.2]# ./configure --enable-server --enable-agent --with-mysql --with-libcurl --with-libxml2
Enable web service: no #注意这里是否开启
Enable Java gateway: no
LDAP support: no
IPv6 support: no
***********************************************************
* Now run 'make install' *
* *
* Thank you for using Zabbix! *
* <http://www.zabbix.com> *
***********************************************************
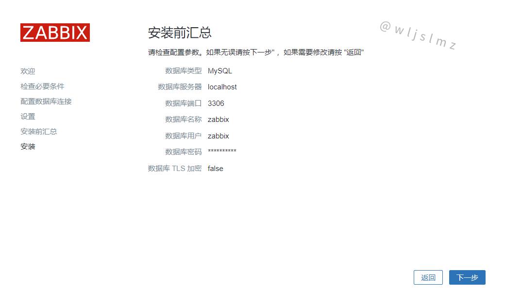
以上是配置安装后有的配置总结,然后服务端就安装好了就,等一下上传网站的文件
[root@localhost zabbix-6.2.2]# make install
...等待,注意需要安装完成才能操作
[root@localhost zabbix-6.2.2]# cd /usr/local/etc/
[root@localhost etc]# vim zabbix_server.conf
#添加数据库的密码
### Option: DBPassword
# Database password.
# Comment this line if no password is used.
#
# Mandatory: no
# Default:
# DBPassword=
DBPassword=zabbix123!
开启服务:
[root@localhost etc]# zabbix_server
[root@localhost etc]# zabbix_agentd
[root@localhost etc]# ss -anlt
State Recv-Q Send-Q Local Address:Port Peer Address:Port Process
LISTEN 0 128 0.0.0.0:10050 0.0.0.0:*
LISTEN 0 128 0.0.0.0:10051 0.0.0.0:*
LISTEN 0 128 0.0.0.0:9000 0.0.0.0:*
LISTEN 0 128 0.0.0.0:22 0.0.0.0:*
LISTEN 0 80 *:3306 *:*
LISTEN 0 128 *:80 *:*
LISTEN 0 128 [::]:22 [::]:*
[root@localhost etc]#
[root@localhost etc]# cd /usr/src/zabbix-6.2.2/
[root@localhost zabbix-6.2.2]# ls
aclocal.m4 compile config.sub depcomp Makefile missing ui
AUTHORS conf configure include Makefile.am NEWS
bin config.guess configure.ac INSTALL Makefile.in README
build config.log COPYING install-sh man sass
ChangeLog config.status database m4 misc src
[root@localhost zabbix-6.2.2]# cp -a ui/* /var/www/html/zabbix.example.com/
cp: overwrite '/var/www/html/zabbix.example.com/index.php'? y
[root@localhost zabbix-6.2.2]#
修改属主:
[root@localhost zabbix-6.2.2]# ll /var/www/
total 0
drwxr-xr-x. 2 root root 6 Nov 12 2021 cgi-bin
drwxr-xr-x. 3 root root 32 Sep 1 22:18 html
[root@localhost zabbix-6.2.2]# chown -R apache.apache /var/www/html/
[root@localhost zabbix-6.2.2]# ll /var/www/
total 0
drwxr-xr-x. 2 root root 6 Nov 12 2021 cgi-bin
drwxr-xr-x. 3 apache apache 32 Sep 1 22:18 html
[root@localhost zabbix-6.2.2]# ll /var/www/html/
total 4
drwxr-xr-x. 13 apache apache 4096 Sep 1 23:10 zabbix.example.com
[root@localhost zabbix-6.2.2]#
修改/etc/php.ini的配置并重启php-fpm:
[root@localhost ~]# sed -ri 's/(post_max_size =).*/\1 16M/g' /etc/php.ini
[root@localhost ~]# sed -ri 's/(max_execution_time =).*/\1 300/g' /etc/php.ini
[root@localhost ~]# sed -ri 's/(max_input_time =).*/\1 300/g' /etc/php.ini
[root@localhost ~]# sed -i '/;date.timezone/a date.timezone = Asia/Shanghai' /etc/php.ini
[root@localhost ~]# systemctl restart php-fpm
[root@localhost ~]# dnf -y install php-bcmath php-gd php-mysqlnd
中文安装需要的环境:
[root@localhost ~]# dnf -y install glibc-common langpacks-zh_CN.noarch
选择语言
这里是因为我的系统没有多种语言支持,如果想安装中文需要安装中文安装需要的环境:






点击【完成】!
默认的账号名Admin,密码zabbix:

登录成功:

查看现在开启的端口:
[root@localhost ~]# ss -anlt
State Recv-Q Send-Q Local Address:Port Peer Address:Port Process
LISTEN 0 128 0.0.0.0:9000 0.0.0.0:*
LISTEN 0 128 0.0.0.0:22 0.0.0.0:*
LISTEN 0 80 *:3306 *:*
LISTEN 0 128 *:80 *:*
LISTEN 0 128 [::]:22 [::]:*
编写配置文件:
[root@localhost ~]# vim /etc/rc.local
#!/bin/bash #直接在下面添加然后保存
zabbix_server
zabbix_agentd
...
查看执行的文件然后授予执行权限,然后运行:
[root@localhost ~]# ll /etc/rc.local
lrwxrwxrwx. 1 root root 13 Dec 2 2020 /etc/rc.local -> rc.d/rc.local
[root@localhost ~]# chmod +x /etc/rc.d/rc.local
[root@localhost ~]# ll /etc/rc.d/rc.local
-rwxr-xr-x. 1 root root 502 Sep 4 14:47 /etc/rc.d/rc.local
[root@localhost ~]# source /etc/rc.d/rc.local
查看端口观察服务是否开启:
[root@localhost ~]# ss -anlt
State Recv-Q Send-Q Local Address:Port Peer Address:Port Process
LISTEN 0 128 0.0.0.0:10050 0.0.0.0:*
LISTEN 0 128 0.0.0.0:10051 0.0.0.0:*
LISTEN 0 128 0.0.0.0:9000 0.0.0.0:*
LISTEN 0 128 0.0.0.0:22 0.0.0.0:*
LISTEN 0 80 *:3306 *:*
LISTEN 0 128 *:80 *:*
LISTEN 0 128 [::]:22 [::]:*
[root@localhost ~]#
至此Zabbix6.2就部署完毕了。
Zabbix可以选择主题,这里介绍四个:




本文给大家介绍了Zabbix的概念、Zabbix6.2新特性,以及如何在CentOS8上部署Zabbix6.2,最后还给大家展示了Zabbix的四个常用的主题,希望本文对您有所帮助,感谢阅读!